vrm portal

découvrez le portail vrm, votre solution incontournable pour gérer vos ressources et optimiser vos projets. accédez à des outils innovants et des fonctionnalités puissantes pour améliorer votre productivité et faciliter la collaboration au sein de votre équipe.

VRM Portal : Optimisez la Gestion de votre Énergie

Le VRM Portal (Victron Remote Management) est une plateforme innovante qui permet de surveiller et de gérer à distance vos systèmes énergétiques. Que vous soyez un particulier ou un professionnel, cet outil vous offre un accès instantané à toutes les statistiques et à l’état de vos installations. Vous pouvez suivre la production d’énergie, la consommation, et bien plus encore, le tout en temps réel. La convivialité de son interface facilite cette gestion, permettant ainsi une expérience utilisateur optimisée.

La vision globale que vous offre le tableau de bord est essentielle. Grâce à cet outil, il devient possible de prendre des décisions informées concernant la gestion de votre énergie. Que vous utilisiez un système de panneaux solaires ou une installation hors réseau, le VRM Portal s’adapte et fournit des Visualisations détaillées permettant de maximiser l’efficacité de votre installation.

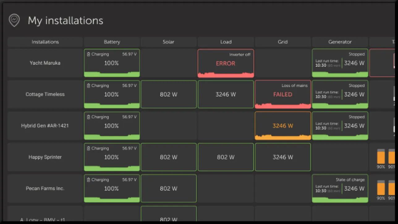
Interface Utilisateur du VRM Portal

La première chose qui frappe lors de l’utilisation du VRM Portal est sa simplicité d’utilisation. Le tableau de bord se compose de plusieurs sections qui rendent l’information facilement accessible. Chaque élément du tableau de bord est conçu pour s’adapter au type de système installé, que vous ayez un système sur réseau, hors réseau ou hybride.

Vue d’Ensemble

Dans la section principale, vous obtiendrez un aperçu de la production et de la consommation d’énergie sous forme de graphiques. Ces visuels vous aident à comprendre instantanément comment votre installation fonctionne. Par exemple, avec un simple coup d’œil, vous êtes en mesure de voir si votre système est dans une situation de surplus ou de déficit d’énergie.

découvrez le portail vrm, votre solution centrale pour une gestion efficace des ressources et des projets. accédez à des outils innovants et des informations précieuses pour optimiser vos opérations dès aujourd'hui.

Détails de Chaque Section

Le VRM Portal est divisé en plusieurs sections. Chaque section fournit des informations pertinentes pour optimiser l’utilisation de votre système. Un moment clé se déroule dans la section où les données historiques sont regroupées. Ici, vous pouvez trouver des analyses de votre consommation énergétique sur plusieurs jours, semaines ou mois, ce qui vous permet d’identifier des tendances et de planifier vos besoins énergétiques futurs.

Fonctionnalités en Temps Réel

Une des caractéristiques les plus appréciées du VRM Portal est sa capacité à fournir des données en temps réel. Cela signifie que chaque deux secondes, les données de votre installation sont mises à jour, permettant ainsi une surveillance constante de vos systèmes. Avec un accès en temps réel, vous êtes en mesure de réagir rapidement à toute fluctuation dans votre consommation ou votre production d’énergie. Cette fonction est particulièrement bénéfique pour les applications critiques où des délais dans l’information peuvent être coûteux.

Configuration du Mode Temps Réel

Pour activer le mode temps réel, il est essentiel de respecter certaines conditions, notamment avoir un appareil GX compatible et une bonne connexion internet. Si votre installation n’est pas équipée correctement, la fonction temps réel ne pourra pas être activée, et vous ne pourrez pas profiter des avantages qu’elle représente.

découvrez le portail vrm, votre plateforme incontournable pour la gestion efficace de vos ressources virtuelles. explorez des fonctionnalités avancées, optimisez vos workflows et accédez à des outils intuitifs pour maximiser votre productivité en ligne.

Données Historiques et Analyse

Une autre fonction puissante est la capacité de récupérer et d’analyser les données historiques. Vous pouvez visualiser la production et la consommation d’énergie sur des périodes prolongées. Cela vous permet d’étudier l’efficacité de votre système à long terme.

Contrôle à Distance de Vos Dispositifs

Le VRM Portal permet également de contrôler certains appareils Victron directement depuis l’interface. Cela inclut la possibilité d’ajuster rapidement les réglages du système sans avoir besoin de passer par la console à distance. Cette fonctionnalité fournit une flexibilité sans précédent pour la gestion de votre installation.

Contrôles de L’Inversreur

Pour les systèmes utilisant des onduleurs, beaucoup d’options de contrôle sont disponibles. Vous pouvez activer ou désactiver facilement votre système, régler les paramètres de performance, et adapter les réglages selon vos besoins spécifiques.

découvrez le portail vrm, votre solution optimale pour gérer efficacement vos ressources et projets. profitez d'une interface intuitive, d'outils performants et d'un support dédié pour simplifier votre quotidien professionnel.

Gestion des Batteries

Un autre aspect essentiel est le suivi et la gestion des batteries au sein de votre installation. Si vous avez plusieurs batteries, le VRM Portal affichera les informations pertinentes pour chacune. Cela inclut le nom, la tension, le courant et l’état de charge. Ces informations sont critiques pour assurer la longévité de vos batteries et une gestion efficace de l’énergie.

Support et Documentations

Lorsque vous commencez à utiliser le VRM Portal, il est important de consulter la documentation disponible pour vous familiariser avec toutes ses fonctionnalités. Victron Energy offre une généreuse suite de supports, y compris des guides détaillés et des vidéos explicatives. Cela vous aidera à tirer le meilleur parti de votre expérience avec le VRM Portal.

Accessibilité du Support

Le support client de Victron Energy est facilement accessible via leur site officiel, ce qui vous permet d’obtenir des réponses à toutes vos questions rapidement. Leurs forums communautaires également regorgent d’informations utiles et de partages d’expériences d’autres utilisateurs.

découvrez le portail vrm, votre solution incontournable pour une gestion efficace de vos ressources et de vos projets. accédez à des outils innovants, des fonctionnalités avancées et une interface conviviale qui facilitent la collaboration et la productivité au sein de votre équipe.

Conclusion sur le VRM Portal

Utiliser le VRM Portal de Victron Energy constitue une avancée significative dans la gestion de votre installation énergétique. Grâce à ses fonctions de surveillance, d’analyse en temps réel, et de contrôle à distance, vous aurez les outils nécessaires pour optimiser votre production et consommation d’énergie. Il est clair que cette solution moderne se démarque, rendant la gestion énergétique plus efficace et intuitive.

Laisser un commentaire

Vous avez peut-être manqué

Panneau Photovoltaique Solaire Pro 4.9 (98%) 25280 votes

Recevez votre devis gratuit pour installer des panneaux photovoltaïque

X